Hubspot aumenta il suo portfolio dei servizi, andando oltre alle funzioni per la gestione del marketing) e del sales, lanciando ufficialmente il suo hub per la gestione del servizio clienti.
Un nuovo prodotto, che va ad aggiungersi alle 5 versioni dei HubSpot Marketing (Free, Starter, Basic, Professional, Enterprise) e alle 3 di HubSpot Sales (Free, Basic, Professional), annunciato da un anno e da qualche giorno uscito dalla fase di beta. Per il momento è disponibile solo la versione Professional, ma probabilmente, usciranno a breve altre opzioni.
Il presidente e responsabile delle operazioni interne di HubSpot, JD Sherman, ha spiegato che è stato un passo logico e quasi obbligato per HubSpot, visto che con l’inbound marketing la possibilità di attirare nuovi clienti utilizzando il web è diventata alla portata di tutti, semplicemente creando i propri contenuti e gestendo l’attività di attrazione e vendita con una piattaforma come HubSpot. Ma poi “ha senso prendersi cura dei proprio clienti, sia per mantenerli fedeli, sia per trasformarli in ambasciatori, che con il passaparola potrebbero aiutare ad attirare nuovi clienti”, dice Sherman.
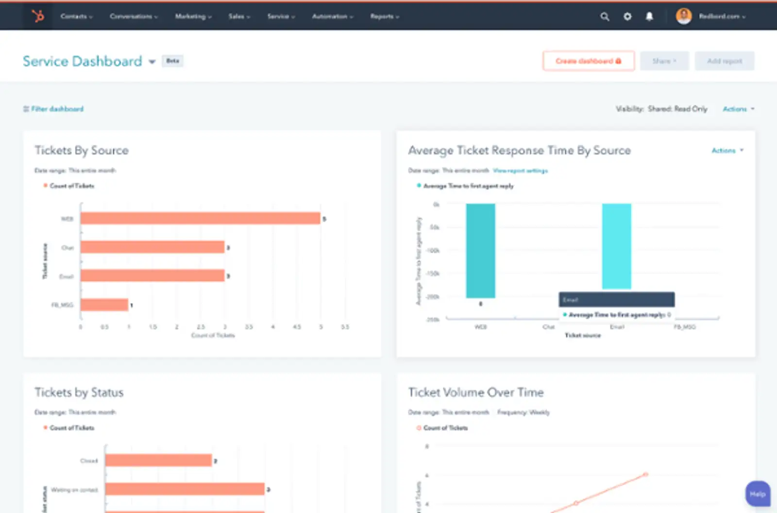
Il Service Hub General manager di HubSpot, Michael Redbord, ha presentato che funzioni di HubSpot Service, che include "la possibilità di gestire una casella di posta universale per comunicare con i clienti, un Bot dedicato per automatizzare alcune interazioni con i clienti, uno strumento per costruire un knowledge base aziendale (che può essere inserito nel “bot builder”, in grado di presentare i tuoi contenuti, uno strumento per la creazione dei sondaggi per far esprimere ai clienti il grado di soddisfazione sui servizi dell’azienda e una dashboard per tenere traccia di quello che sta facendo il tuo team di assistenza".
Readbord ha spiegato che in precedenza ha lavorato nel team di assistenza e supporto di HubSpot e che l'obiettivo di ServiceHub è quello di creare una relazione uno a uno con i clienti, portando le informazioni all'interno del già ricco - di possibilità - database di HubSpot: in questo modo i benefici sono integrati con tutti i prodotti e le funzionalità sistemi, per tenere traccia di tutte le interazioni del clienti tra il marketing, le vendite e l'assistenza.
Condividi il post
Alcune informazioni sull'autore

Giovanni Fracasso
COO e CMO @ICT Sviluppo
